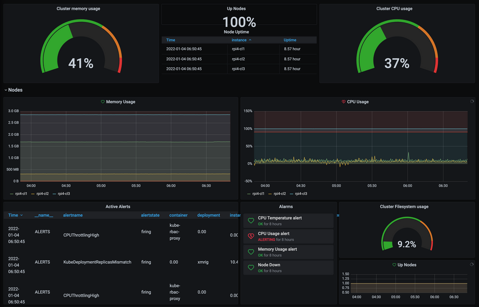
Bitcoin Kubernetese cluster use with Crypto Currency (Monero) Since we set up a Kubernetes Raspberry Pi cluster with K3S, now what can we do with it ? In this blog we configured a cluster with 1 master and two Stephane Thirion 4 Jan 2022 · 9 min read